Работа с мобильными сервисами
1. Информация
Раздел «Мобильные сервисы» предназначен для мониторинга и анализа взаимодействия точек обслуживания с внешними системами оплаты через мобильные приложения, такими как Яндекс.Заправки, E1 CARD и другие. Раздел используется для диагностики проблем с работой заявок, оценки эффективности использования мобильных приложений, а также для получения полной информации о ходе каждой заявки. Обзор страницы по мобильным сервисам.
«Мобильные сервисы» включают следующие возможности:
![]() | Управление работой мобильного сервиса на ТО Включение и отключение определенного мобильного сервиса |
![]() | Сопоставление кодов топлива СНК с типами топлива определенного мобильного сервиса |
![]() | Установка видимости пистолетов в мобильных приложениях Управление видимостью определенных пистолетов ТРК в приложении определенного мобильного сервиса |
2. Обзор страницы по мобильным сервисам
Страница «Мобильные сервисы» открывается через вкладку «СНК-АЗС» → раздел «Мобильные сервисы».

Раздел "Мобильные сервисы"
На странице доступны вкладки:
2.1. Вкладка "Активность ТО"
На этой вкладке показаны ТО, подключенные к мобильным сервисам. Цвет вкладки отображает текущее состояние работы ТО с сервисом (нажмите на кнопку «?» для информации).

Вкладка "Активность ТО"
Нажмите на прямоугольник с номером ТО для получения подробной информации. Откроется окно с вкладками:
- Текущая конфигурация – просмотр конфигурации ТРК для работы с мобильным сервисом и возможность отключить видимость определенного пистолета в мобильном приложении.
- Быстрый переход – переход по страницам сайта.
- Анализ подключения – график стабильности подключения данной ТО к сервису за последние 24 часа.
2.2. Вкладка "Контроль заявок"
На этой вкладке отображаются заявки по мобильным сервисам в виде таблицы, с возможностью установки фильтров по дате, номеру ТО, партнеру и статусу. Возможно использовать поиск по идентификатору заявки.
Для каждой заявки возможны следующие операции (кнопка в поле «Действия»):
- Просмотр – подробная информация по заявке, с возможностью скачать данные с ТО (кнопка «Протоколы» в окне сведений по заявке), такие как: файлы логирования за этот день, протокол событий и журналы ОС (для разбора возможного инцидента по заявке).
- Служба поддержки – обращение в службу поддержки по данной заявке (в виде автоматического создания тикета по ней, на сайте службы поддержки СНК)
- Завершить – завершение заявки с возможностью указания пролива (используется в случае заявки, которая была завершена с неверным проливом или не завершена)
- Отменить – отмена заявки (используется в случае отсутствия пролива по ней, если сервис мобильных приложений по каким-то причинам не завершил ее автоматически).
- Убрать из проблемных – снятие статуса «Проблемная» с заявки, если после проверки выяснилось, что она завершена с правильным проливом.

Журнал заявок с нажатой кнопкой "Действия" в одной из них
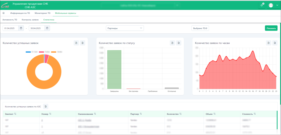
2.3. Вкладка "Статистика"
На этой вкладке находятся визуальные отчёты и таблицы по объёму, количеству и динамике заправок через мобильные сервисы, с возможностью использовать фильтры по дате, номеру ТО и партнеру. Данные графиков и таблиц можно скачать в различных форматах на ПК.

Статистка по работе мобильных сервисов


